浙江中医药大学富阳研究院
正式本地化部署DeepSeek人工智能系统!
通过传统中医药知识体系与人工智能技术的深度融合,将突破中医药现代化诸多瓶颈,助力富阳打造全国中医药示范区。让我们一起来看看有哪些亮点:
一、突破药物快筛关键瓶颈
研究院已获欧洲算力中心MOGON-AI药筛平台及21万规模天然产物库的转移许可,通过DeepSeek-R1本地化部署与算力体系搭建,构建“成药性靶点解析-靶向成分筛选-配方一键式生成”快速药筛平台。这一方法将传统的分子对接计算转化为更精准的靶向推理,显著提升研究效率。结合研究院构建的中药合成生物学技术平台,可将天然药物前体的发现效率和精准率提升80%以上,形成以天然药物为核心的中药现代化研究新范式。
欧洲MOGON- AI药物筛选模式

药物分子快速筛选界面


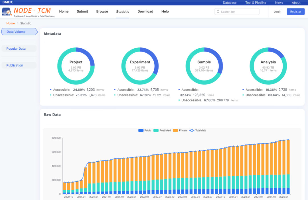
二、构建中医药大数据知识图谱
通过与中国科学院上海营养与健康研究所生物医学大数据中心团队的深度合作,利用大模型引擎驱动,从论文、数据库中提取中医药专业知识,与实验及临床信息“干湿”融合,依托中科院国家组学数据百科全书(National Omics Data Encyclopedia, NODE)部署本地化的中医药大数据知识图谱(NODE-TCM)。通过实体抽取、关系推演、辨证决策,构建一个可计算、可追溯、可验证的中医“专病-专药-专技关系图谱”,以说明白、讲清楚中医药疗效为目标,服务基础科研与临床,推动中医药的精准治疗。
NODE-TCM数据仓界面图

三、助力中医药知识产权保护与创新
近日,依托浙江省现代中医药专利导航服务基地,研究院启动与国家知识产权局知识产权出版社合作共建的“中医药知识产权大数据与人工智能中心”建设,计划整合国家药物专利数据库中的中医药相关知识产权数据、中药方剂、中医药文献等宝贵资源,合作开发大模型,聚焦专病、专药、专技领域,推动知识产权保护与大数据、人工智能技术的深度融合,为中医药创新发展提供方向,助力知识产权保护与产业升级,为高校和地方企业提供专业服务。